
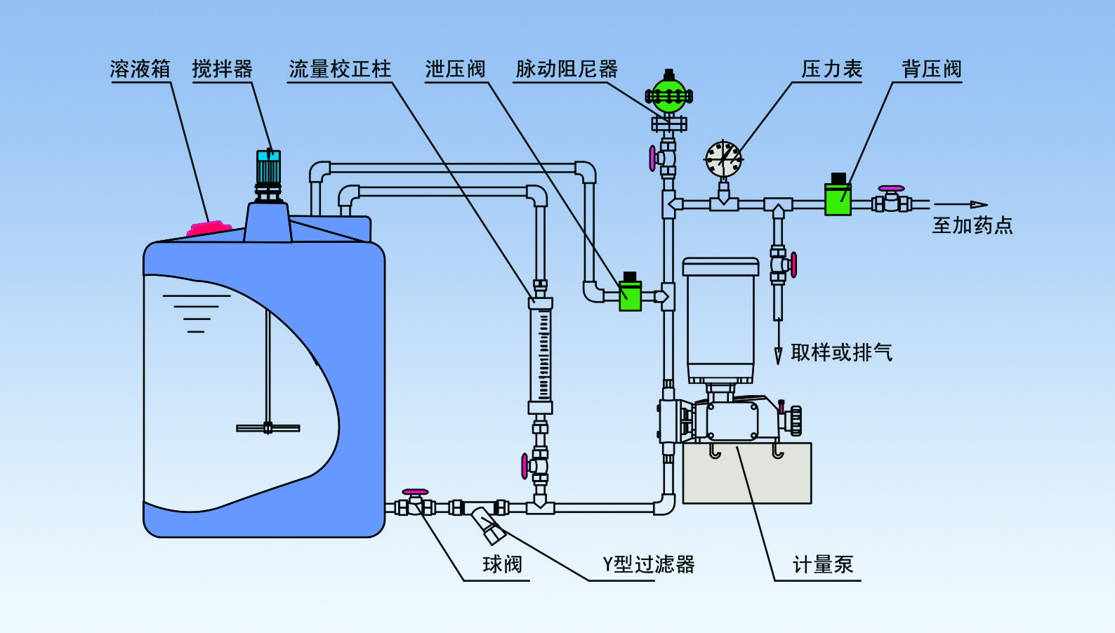
以计量泵为主的系统加药设备中的配套或者辅助设备。
可以有效提高计量泵的计量精度,改善计量泵的工作环境,从而延长计量泵的使用寿命。
常规配置如下:
安全阀—泄压阀,保护系统及各部分管路中部件和设备的安全
背压阀—持压、稳压、背压作用、防止虹吸现象、提供稳定压力环境,提高计量泵的计量精度
脉冲缓冲器—缓冲脉冲、吸收震动能量、输送液体平稳
搅拌器—搅拌、混合、反应、传热等作用
注射阀—单向注射、防回流、一定压力的背压作用、提高计量精度
单向阀—液体单向流动
底阀过滤器—作为吸入管终端的过滤器
Y型过滤器—进口管路中的杂污、固体颗粒的过滤
流量计—直观、方便读取流量
液位计—容器内液体位置高度、读取溶液体积
视镜—管路、容器内的液体流动状况
流量标定管—准确标定计量泵的流量
隔膜压力表—强腐蚀液体的管路系统压力测量和读取



立即咨询